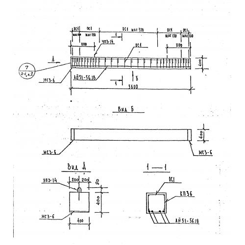
Б 56

Чертеж изделия:
Характеристики изделия:
ПараметрЗначение
длина5600 мм
ширина400 мм
высота400 мм
вес2250 кг
серия1.125 КЛ-3

Б 56 Балки по серии 1.125 КЛ-3.